Newster Announces Installation of containerized NW30 Sterilizer for Safe Medical Waste Treatment in Abano Terme, Italy

13 February 2025

Abano Terme, Italy – Newster is excited to announce the successful installation of the NW30 sterilizer, a cutting-edge solution designed for the safe and efficient treatment of medical waste in Abano Terme, Italy. After a thorough period of verification by local authorities, this state-of-the-art unit is now operational in a specially designed 40” container, optimized for both space and functionality.
In addition to the NW30 sterilizer, the container includes a fully integrated bin washer that sanitizes the plastic bins used in hospital wards to collect potentially infectious waste. The container also houses Newster’s patented Study 46 system, which is engineered to treat condensation vapors, minimizing discharge into the sewage system and enhancing environmental sustainability.
The system has been meticulously designed to maximize space and operational efficiency. Operators can now move seamlessly from one side of the container to the other without needing to step outside, thanks to the inclusion of special steps and strategically placed doors. These thoughtful design elements ensure easy access to the sterilizer for routine maintenance while maintaining a spacious and comfortable working environment.
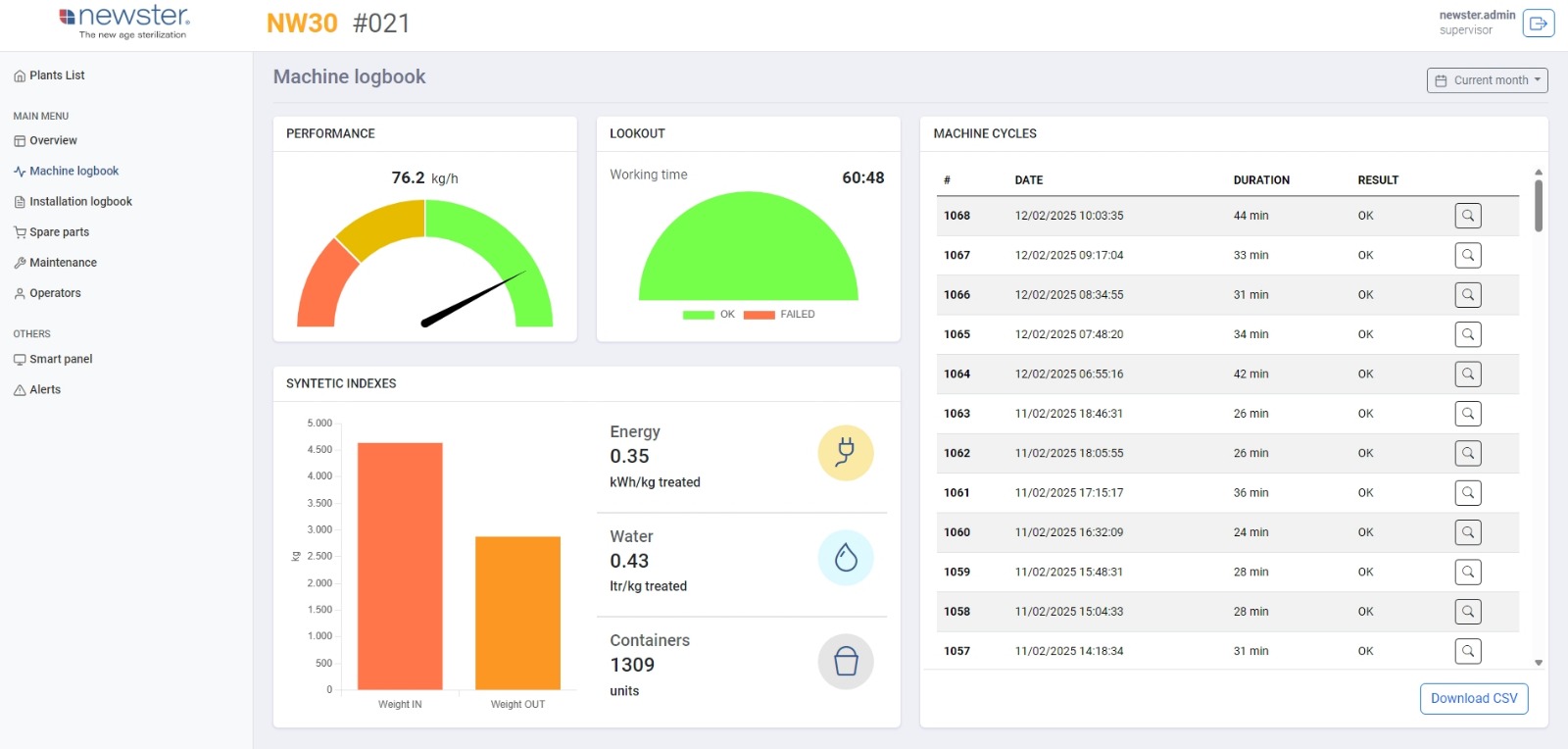
Equipped with Newster’s In-Sight 4.0, a smart predictive monitoring and maintenance system, the installation offers remote monitoring and self-diagnosis capabilities. This advanced system enables authorized personnel to access real-time machine status via phone or PC, ensuring optimal operation and swift intervention when necessary.
The entire process, from the arrival of healthcare waste to its sterilization, washing, and return to the hospital, can be easily tracked. Key performance data such as kilograms per hour, weight reduction, water consumption, energy consumption, and washed bins are available in the "Machine Logbook," along with a detailed logbook of each sterilization cycle.
At Newster, we remain committed to delivering innovative, sustainable, and safe waste management solutions. The NW30 sterilizer is a testament to our ongoing dedication to improving hospital waste treatment processes, ensuring both safety and convenience for healthcare facilities worldwide.
For more information, please contact: info@newstergroup.com.
 

Newster Announces Installation of  containerized NW30 Sterilizer for Safe Medical Waste Treatment in Abano Terme, Italy
Newster Announces Installation of  containerized NW30 Sterilizer for Safe Medical Waste Treatment in Abano Terme, Italy
Newster Announces Installation of  containerized NW30 Sterilizer for Safe Medical Waste Treatment in Abano Terme, Italy

NEWSTER WASTE SYSTEM SRL
Via Pascoli, 26/28
47853 Cerasolo di Coriano (RN)
Tel. +39 0541 759160
Fax +39 0541 759163
VAT NUMBER IT04806220408

Logo Footer

NEWSTER WASTE SYSTEM SRL - Via Pascoli, 26/28 - 47853 Cerasolo di Coriano (RN) - Tel. +39 0541 759160 - Fax +39 0541 759163 - VAT NUMBER IT04806220408

Nur Digital Marketing Digital Marketing